LUMC monitort medische apparatuur realtime

ma 1 augustus 2022 - 12:37
dashboard
Monitoring
Nieuws

Het Leids Universitair Medisch Centrum (LUMC) is begonnen met het realtime monitoren van medische apparatuur. Dit gebeurt met het systeem van Paessler PRTG, dat in staat is om apparaten, netwerken en applicaties live te monitoren. Het LUMC is van plan deze monitoringsoplossing op te schalen en kan zo de komende jaren het eerste ziekenhuis in Nederland worden dat (medische) apparatuur op grote schaal realtime kan volgen.

Doordat het monitoringssysteem gekoppeld is met HiX, kan er via Paessler PRTG live worden gecheckt wat de status is van een apparaat, server of service. Patiëntgegevens zijn uiteraard niet zichtbaar op het systeem. Zodra er iets fout gaat krijgt de gebruikseigenaar een alert of notificatie. Realtime monitoring kan in iedere sector toegevoegde waarde hebben, maar is in de medische wereld soms letterlijk van levensbelang. Een apparaat dat tijdens een ingewikkelde operatie opeens uitvalt, is bijvoorbeeld onwenselijk. Daarom is LUMC doelgericht begonnen met live monitoring, zodat bepaalde problemen sneller in kaart kunnen worden gebracht.

Gekoppeld aan ICT-netwerk

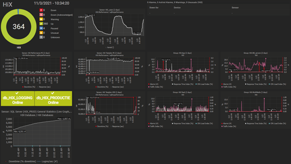
Momenteel monitort LUMC met het monitoringssysteem 1876 servers, waaronder enkele tientallen medische apparaten. Een apparaat kan alleen live gevolgd worden als het is verbonden met het ICT-netwerk. De realtime monitoring gebeurt met een speciaal dashboard op een scherm. Uiteraard wordt alle apparatuur volgens strenge regels en richtlijnen goed en regelmatig onderhouden. Maar met live monitoring is de kans op eventuele problemen nog kleiner, want dan wordt ‘gewoon’ gemeld als er een probleem is of dreigt te ontstaan.

Komende jaren wil IT&DI het systeem verder uitbreiden en meer apparatuur en bijbehorende processen monitoren. Het LUMC zou daarmee het eerste ziekenhuis in Nederland zijn dat (medische) apparatuur op grote schaal realtime kan volgen. Een goede samenwerking met Medische Technologie, de afdeling die verantwoordelijk is voor de instandhouding van medische apparatuur, is hierbij belangrijk.

Realtime dashboard

Willem Bouwman, ontwikkelaar bij de afdeling IT&DI van LUMC, is nauw betrokken bij het monitoringssysteem. Hij wijst er op de website van LUMC expliciet op dat goede communicatie essentieel is bij het monitoren. “Je moet goed weten welke info je uitleest op het dashboard, waarop heel veel tabellen, grafieken en groene icoontjes te zien zijn. We monitoren via het dashboard niet alleen of alles het doet, maar ook of de apparatuur naar behoren werkt. We kunnen bijvoorbeeld zien hoelang een apparaat aanstaat en hoe het de afgelopen tijd heeft gepresteerd. Als er een probleem is kunnen we makkelijk achterhalen of het iets eenmaligs is, of dat het al langere tijd speelt.”

Seintje bij problemen

Het monitoringssysteem van PRTG geeft een seintje zodra een apparaat langzaam is of erg warm wordt. Tevens geven kleurcodes aan hoe het apparaat er voorstaat. Bij groen is alles in orde, bij oranje worden grenswaarden bereikt in het geval van rood is er een defect. Die rode kleur moet waar mogelijk worden voorkomen en daarom is het volgens de ontwikkelaar de kunst om bij een oranje melding tijdig te handelen. Want ook in het geval van apparaten geldt dat voorkomen beter is dan genezen.


Hoe de zorg haar toekomst inricht? Duizenden zorgprofessionals ontdekken wat echt werkt en verzilveren kansen. Claim ook jouw ticket en ervaar het op het ICT&health World Conference 2026!